安全·節能電加熱導熱油爐廠家B級鍋爐資質、省“專精特新”、國家高新技術企業

服務熱線:400-000-9261 谘詢電話:151 9595 6304

cn二級頁麵banner—新聞資訊2

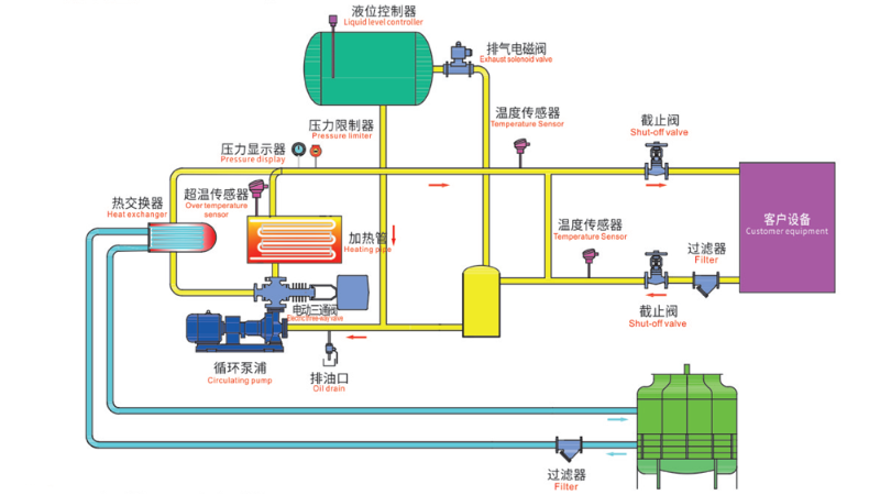
導熱油爐工作原理圖,一張圖看懂工作原理

返回列表 來源: 發布日期: 2025.05.07/09:48

在工業生產中,熱能的穩定傳遞至關重要,電加熱導熱油爐憑借其高效、安全的特點成為許多企業的首選。今天91羞羞免费网站就通過一張導熱油爐工作原理圖來深入解析這套係統的運行奧秘。

導熱油爐工作原理圖

觀察這張導熱油爐工作原理圖,91羞羞免费网站可以清晰地看到幾個關鍵組件:加熱管、循環泵浦、熱交換器以及各類傳感器。這些部件協同工作,構成了一個完整的閉路循環係統。

電加熱導熱油爐的核心在於加熱管,它通過電能轉化為熱能,將導熱油加熱至設定溫度。圖中顯示的溫度傳感器實時監控油溫,確保係統在安全範圍內運行。超溫傳感器的存在則提供了雙重保障,一旦溫度異常立即觸發保護機製。

導熱油爐係統工作時,循環泵浦首先啟動,推動導熱油在整個係統中流動。冷油經過加熱管區域被加熱後,通過管道輸送至熱交換器,在這裏將熱量傳遞給客戶設備。

特別值得注意的是圖中的液位控製器和壓力限製器,它們確保了係統內油量充足且壓力穩定。兩個過濾器的設置則保證了導熱油的純淨度,延長了設備使用壽命。除了前麵提到的溫度保護,圖中的截止閥可以在緊急情況下迅速切斷油路,而排油口則為係統維護提供了便利。

壓力顯示器讓操作人員隨時掌握係統狀態,這種可視化設計大大提高了操作安全性。正是這些細節的完美配合,才使得電加熱導熱油爐成為工業加熱領域值得信賴的選擇。

電加熱導熱油爐

谘詢熱線

400-000-9261
熱品推薦
化工導熱油爐

化工導熱油爐

溫度範圍:50-300℃控溫精度:±1℃加熱功率:100-2000kW控製類型:固態繼電器/可控矽
瀝青罐導熱油爐

瀝青罐導熱油爐

溫度範圍:50-300℃控溫精度:±1℃加熱功率:100-2000kW控製類型:固態繼電器/可控矽
免檢電導熱油爐(99KW)

免檢電導熱油爐(99KW)

溫度範圍:50-300℃控溫精度:±1℃加熱功率:100-2000kW控製類型:固態繼電器/可控矽
網站地圖